Token Control 5.0: Mehr Flexibilität, mehr Kontrolle, mehr Klarheit
Inhalt
- Ausbau des Cost Dashboards
- Das neue Compliance Dashboard
- Direkte Integration mit Azure AI Foundry
- Governance, die mit Ihrer KI-Nutzung skaliert
- Token Control für Ihre Umgebung und Use Cases
KI-Governance muss sich in bestehende Abläufe einfügen, nicht zusätzliche Komplexität schaffen. Mit Token Control 5.0 setzen wir genau dort an: Mehr Transparenz für Teams, die KI-Ressourcen steuern, und präzisere Steuerungsmöglichkeiten für Organisationen, die Governance operativ verankern wollen.
Diese Version ist eine gezielte Weiterentwicklung entlang der Anforderungen, die uns Kunden am häufigsten nennen:
- Überblick behalten, wenn die KI-Nutzung über mehrere Teams, Modelle und Kostenstellen wächst
- Deployments und Modelle verwalten, ohne ständig zwischen Azure Portal und Governance-Plattform zu wechseln
- Organisatorische Regeln in die Plattform übersetzen, von Budgetgrenzen über Modellfreigaben bis zur Nachvollziehbarkeit auf Request-Ebene
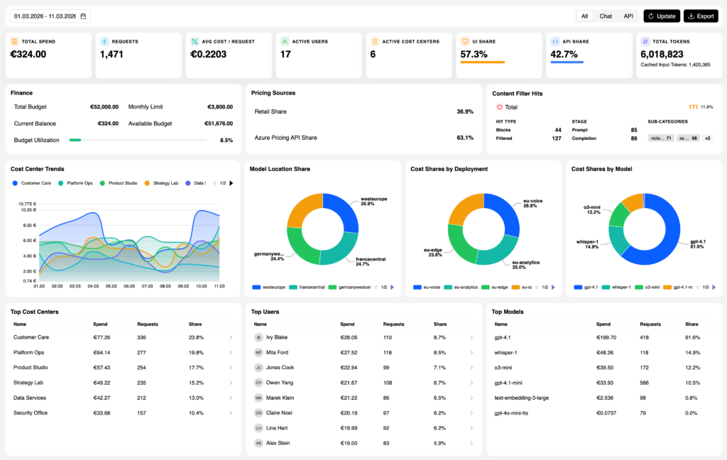
Ausbau des Cost Dashboards
Das Cost Dashboard wurde grundlegend überarbeitet. Zusammen mit dem neuen Compliance Dashboard bilden die beiden Dashboards den Kern dieses Releases.
Das überarbeitete Cost Dashboard bietet:
- Gesamtausgaben, Requests, durchschnittliche Kosten pro Request, Nutzer und Kostenstellen auf einen Blick
- Token-Verbrauch inkl. Cached Tokens, Budgetauslastung und Top-Kostenstellen
- Aufschlüsselung nach KI-Modellen, sortiert nach Verbrauch
- Kostenentwicklung pro Kostenstelle über die Zeit
Für Nutzer bedeutet das: weniger Zeit mit dem Zusammenbauen von Auswertungen, mehr Zeit für die eigentlichen Entscheidungen.
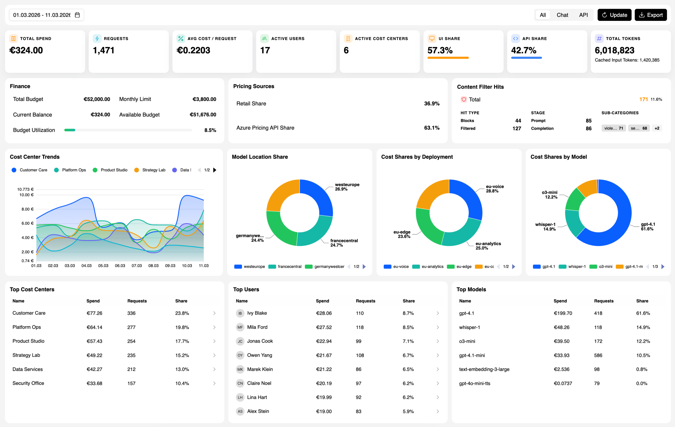
Das neue Compliance Dashboard
Komplett neu ist das eigenständige Compliance Dashboard, das relevante Informationen an einem Ort bündelt:
- Regionale Modellverteilung: Welches Modell läuft in welcher Region? Die Model Location Share zeigt die geografische Verteilung der KI-Nutzung auf einen Blick.
- Content-Filter-Übersicht: Wie viele Requests wurden geblockt, gefiltert oder durchgelassen? Aufgeschlüsselt nach Stufe (Prompt, Completion) und Kategorie.
- Letzte Aktivitäten: Echtzeitansicht aller Requests mit Nutzer, Kostenstelle, Modell, Kosten, Content-Filter-Status und Token-Verbrauch. Jeder Aufruf ist über die Correlation ID nachvollziehbar und durchsuchbar.
Direkte Integration mit Azure AI Foundry
Deployments und Modelle lassen sich ab sofort direkt in Token Control konfigurieren und verwalten. Azure AI Foundry Endpoints werden ohne Umweg über das Azure Portal eingebunden. Tracking und Budgetprüfung greifen ab dem ersten Request.

Das reduziert den operativen Aufwand für Platform-Teams erheblich, besonders wenn KI-Ressourcen für mehrere Teams, Abteilungen, Use Cases oder Endkunden bereitgestellt werden.
Governance, die mit Ihrer KI-Nutzung skaliert
Neben den neuen Dashboards und der Azure AI Foundry Integration lassen sich Budgets, Zugriffe und erlaubte Modelle feingranularer steuern als bisher, angepasst an die Realität von Unternehmen mit mehreren Teams, Kostenstellen und unterschiedlichen Governance-Anforderungen. Das Ergebnis: Klarheit darüber, wer was nutzt, wer was darf und wer wofür verantwortlich ist.

KI-Nutzung wird komplexer, nicht einfacher. Modelle werden mehr, Agenten werden eigenständiger, und die Frage nach Kostenverantwortung wird in Unternehmen lauter. Token Control ist darauf ausgelegt, mit dieser Komplexität zu skalieren, ohne dass Governance zur Bremse wird.
Token Control für Ihre Umgebung und Use Cases
Sie möchten sehen, wie Token Control auf Ihre konkrete Infrastruktur und Governance-Anforderungen passt? Wir zeigen Ihnen in einer persönlichen Demo die neuen Features und besprechen gemeinsam, wie sich Token Control in Ihre bestehende KI-Landschaft integriert.

